Sistem Monitoring Pola Makan, Persediaan Pakan, dan Kesehatan Kucing Berbasis Web & IoT
  • Kategori: IoT (Internet of Things)
  • Tools: Laravel 10, Blade + Bootstrap, MySQL, HTTP POST IoT Communication, TCPDF, simple-qrcode, PhpSpreadsheet, Laravel Notification, Laravel Built-in Auth + Middleware
  • Klien: Klien Ke-8
  • Tanggal Proyek: 28 Apr 2025
  • 🔗 Lihat Demo
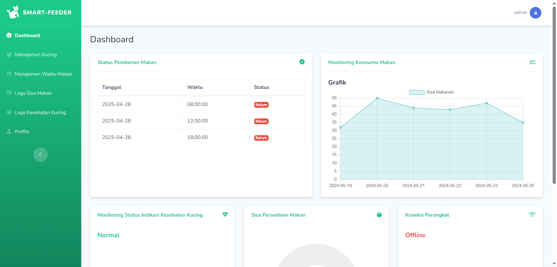
Sistem ini adalah platform berbasis web dan IoT yang dikembangkan untuk membantu pemilik kucing dalam memonitor pola makan, status kesehatan, serta ketersediaan pakan secara real-time.

Aplikasi ini terintegrasi dengan perangkat IoT untuk mengukur sisa makanan, mengirim data ke server, dan memberikan notifikasi otomatis apabila terjadi anomali seperti stres pada kucing atau makanan habis.

Sistem ini dibangun menggunakan Laravel, dilengkapi dengan multi-role user authentication, fitur notifikasi berbasis email, serta dashboard analitik untuk memantau semua aktivitas kucing.

🛠️ Fitur Utama:

1. Manajemen Kucing
Tambah, edit, hapus data kucing: nama, jenis, usia, berat.

2. Pengaturan Jadwal Makan
Admin dapat mengatur jadwal makan (feeding_time_1, feeding_time_2, feeding_time_3) untuk setiap kucing.

3. Monitoring Pola Makan
IoT mengirimkan data sisa makanan ke server setelah waktu makan.
Sistem menghitung pola makan (persentase makanan yang dihabiskan) dan mengkategorikan kondisi kucing:
• Normal
• Warning
• Stressed

4. Monitoring Sisa Pakan
IoT mengirimkan tinggi persediaan makanan.
Sistem menghitung persentase sisa pakan. Jika <30%, user menerima notifikasi untuk isi ulang.

5. Monitoring Kesehatan Kucing
Sistem mengkalkulasi kondisi kucing berdasarkan pola makan terakhir.
Jika kucing terdeteksi stres, sistem mengirimkan notifikasi email otomatis ke pemilik.

6. Monitoring Koneksi Perangkat
Jika perangkat IoT offline lebih dari 1 menit, sistem mendeteksi dan mengirimkan notifikasi email.

7. Dashboard Statistik Real-Time
Menampilkan:
• Jumlah user
• Statistik sisa makanan
• Status feeding
• Status kesehatan kucing
• Status koneksi perangkat

8. Export Data Laporan
Laporan pola makan kucing dapat didownload dalam bentuk PDF.

9. Notifikasi Otomatis
Sistem mengirimkan notifikasi email untuk:
• Kucing stres (StressedCatNotification)
• Perangkat offline (OfflineDeviceNotification)
• Persediaan makanan menipis (FoodPackagesNotification)

⚙️ Teknologi yang Digunakan:

Laravel 10, Blade + Bootstrap, MySQL, HTTP POST IoT Communication, TCPDF, simple-qrcode, PhpSpreadsheet, Laravel Notification, Laravel Built-in Auth + Middleware

🧭 Alur Sistem (Workflow):

1. Admin login ke dashboard.
2. Admin menginputkan data kucing dan jadwal makan.
3. IoT device membaca sisa makanan dan mengirim data ke server.
4. Server mencatat pola makan dan menghitung kondisi kesehatan.
5. Jika ditemukan masalah (stres, makanan habis, device offline), sistem mengirim notifikasi email.
6. Admin dapat memantau data statistik dan mendownload laporan PDF.

🎯 Manfaat Sistem:

• Membantu pemilik kucing memastikan kucing makan dengan benar.
• Memberikan alert dini terhadap masalah kesehatan kucing.
• Mempermudah pengelolaan stok makanan kucing.
• Meningkatkan efisiensi monitoring berbasis teknologi otomatis.